Scorecards e painéis de controlo, não são a mesma coisa?
Ambos acompanham o desempenho, masmas em que é que estes dois métodos de acompanhamento do desempenho da empresa diferem? Que método é adequado para a sua empresa?
Em suma, os dashboards são excelentes para monitorizar o desempenho em tempo real, enquanto os scorecards servem como ferramentas de gestão de objectivos. Mas é possível utilizá-los em conjunto.
Continue a ler se quiser saber como.
Os painéis são um conjunto de visualizações de dados e gráficos organizados de forma lógica numa visão geral.
Reúnem todas as métricas relevantes da empresa e indicadores-chave de desempenho (KPIs) relevantes da empresa num único local para fácil consulta. Para além de texto e números, os painéis de controlo também podem incluir recursos visuais como gráficos, quadros e indicadores para monitorizar e comparar o desempenho da empresa em tempo real.
Exemplo de painel de controlo: Veja o painel de relatórios de seguimento de chamadas da DashThis para equipas de vendas ou de apoio ao cliente.
![]()
Obtenha este painel de controlo de chamadas com os seus próprios dados!
Suponhamos que lidera uma equipa de vendas ou de call center de clientes e pretende analisar o desempenho da sua equipa durante o mês.
Utilizando um painel de controlo, tem os destaques num relance, ajudando-o a responder a perguntas como:
As chamadas estão a aumentar num determinado mês? As mesmas pessoas estão a telefonar várias vezes por dia? Agora tem todos os dados num único local para o ajudar a reconhecer e a responder rapidamente aos problemas.
Visibilidade em tempo real para tomar decisões operacionais a curto e médio prazo
Os painéis de controlo são eficazes para situações de mudança rápida que exigem uma ação decisiva.
Alguns exemplos de situações:
É necessário centralizar os dados em várias fontes de dados
Com a média das empresas de média dimensão a deter 238 subscrições SaaSesperamos agora analisar várias fontes de dados.
Imagine tentar reunir todos esses dados e tomar uma decisão informada. Perderá horas a exportar dados manualmente sem uma ferramenta que agregue todos os dados e os coloque num ponto de referência fácil. Para além disso, pode perder informações importantes de diferentes fontes.
Um painel de controlo resolve este problema. As ferramentas de painel de controlo, como o DashThis, oferecem uma gama de integrações de dados de ferramentas de marketing, ajudando-o a importar os seus dados para um painel de controlo com apenas alguns cliques.

Obtenha o seu painel de controlo do comércio eletrónico com os seus próprios dados!

Sugestão: Esta estrutura é semelhante à pirâmide invertida utilizada no jornalismoque apresenta informações importantes no início de um artigo.
Dica: Para obter mais orientações sobre a utilização de elementos visuais em painéis, temos um guia para si!
Quadros de pontuação resposta "Como é que estamos a fazer X em relação ao nosso objetivo?"
Tal como tentar obter uma estrela de ouro numa competição, os scorecards acompanham o seu progresso em relação a um objetivo, ajudando os decisores a compreender o desempenho de uma iniciativa em relação ao seu objetivo.

Sugestão: Os widgets de medição são uma forma visual fácil de mostrar o progresso em relação aos objectivos e estabelecer pontos de referência. Defina os seus limites para definir as áreas vermelha, amarela e verde do widget.
Isto mantém a sua equipa alinhada e concentrada no progresso atual em direção aos objectivos empresariais. Vá mais longe, associando os indicadores a uma explicação concisa e propondo algumas soluções.
Leia mais: 5 modelos de quadros de controlo de KPI para manter a sua empresa no bom caminho
1. Assegurar uma ligação clara entre os indicadores do scorecard e os objectivos estratégicos.
Por exemplo, se um dos seus principais objectivos é melhorar as vendas regionais, deve acompanhar os objectivos relacionados com as receitas e o lucro que está a obter.
Este scorecard ajuda-o a ver estas métricas essenciais num só olhar.

Utilize este modelo de quadro de resultados com os seus próprios dados!
Adicione contexto ao seu quadro de resultados com notas que abrangem:
2. Rever regularmente as métricas escolhidas (no mínimo, de 6 em 6 meses)
Mudanças na estratégia dos concorrentes.
Mudanças drásticas no mercado.
Uma pandemia global que altera o modo de vida de muitas pessoas.
As empresas precisam de se adaptar a estas mudanças para se manterem relevantes.
Nestas situações, é essencial parar e fazer um balanço. Os indicadores do seu scorecard ainda estão relacionados com a estratégia escolhida?
Se os dashboards monitorizam as métricas em tempo real, os scorecards medem o progresso em direção a um objetivo.
Utilize painéis de controlo para acompanhar campanhas em curso ou para obter uma visão geral do desempenho da empresa.
Veja este Painel de controlo SEMpor exemplo.

Obtenha este modelo de painel de controlo SEM com os seus próprios dados!
Os gráficos e quadros medem as principais métricas da campanha, como conversões e valores médios de conversão, fornecendo-lhe informações sobre as suas campanhas SEM.
Os quadros de pontuação são excelentes para medir de forma concisa o progresso dos objectivos estratégicos.
Estes são úteis durante as sessões de planeamento estratégico para prever o desempenho de forma eficaz e comunicar o progresso da empresa aos empregados, acionistas ou clientes sem se sobrecarregar com demasiadas métricas.
Os painéis de controlo são mais adequados para os gestores de equipas que necessitam de uma visão das métricas operacionais.
Em contrapartida, os quadros de pontuação são mais úteis para as pessoas envolvidas na estratégia ou que pretendem ter uma visão global do desempenho.
Como os scorecards ligam os objectivos da empresa, os KPIs e as acções para atingir um valor-alvo, complementam metodologias populares de definição de objectivos como OKRs ou a metodologia de objectivos SMART para definir critérios de sucesso e medir o progresso.
Dica: não precisa de escolher entre os dois.
Eis como pode utilizar painéis de controlo e scorecards para simplificar os seus relatórios.
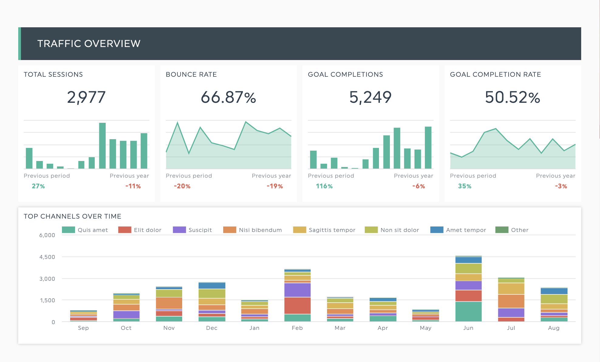
Digamos que é uma agência de marketing que precisa de medir uma campanha de marketing multicanal para conduzir tráfego qualificado e gerar leads através de SEO, PPC e canais de marketing por e-mail.
Utilize um método de scorecard para resumir as suas principais métricas.
Na imagem de exemplo, controlámos o total de sessões e a taxa de rejeição para medir o nosso progresso em relação ao nosso objetivo de gerar tráfego qualificado, enquanto as conclusões do objetivo e a taxa de conclusão do objetivo controlam o número de contactos que a nossa campanha conseguiu.

Agarre este modelo de painel de controlo de marketing digital com os seus próprios dados.
Pode utilizar widgets de medição para visualizar os objectivos ou adicionar os seus objectivos utilizando a funcionalidade notas e comentários para além de um widget numérico.
Um gráfico agrega o desempenho de todos os canais de marketing ao longo do tempo, ajudando-nos a ver qual o canal mais eficaz para atingir os nossos objectivos.
Os painéis de controlo ajudam-no a monitorizar o desempenho de cada canal
Enquanto os scorecards acompanham o progresso dos objectivos, os dashboards ajudam-no a aprofundar as especificidades de cada campanha. Pode monitorizar métricas para além das diretamente relacionadas com os seus KPIs para obter mais contexto e garantir que as suas campanhas têm o desempenho esperado.

A combinação dos dois métodos ajuda-o a visualizar as actividades diárias e a alinhar as suas decisões tácticas com os objectivos estratégicos.
Em suma, é possível ter o melhor dos dois mundos.

Obter mais de 20 modelos de painel de controlo modelos como este com o DashThis. Experimente-o com os seus próprios dados aqui.
Pode começar em minutos. Tudo o que precisa de fazer é.
Lembre-se, os painéis de controlo e os quadros de pontuação são ferramentas. Pode misturá-los e combiná-los de acordo com as suas necessidades de informação!
Automatize os seus relatórios e poupe horas com o DashThis. Experimente-o aqui.
Pronto para acompanhar as suas métricas mais importantes?
Não perca!
Automatize os seus relatórios!
Reúna todos os seus dados de marketing num único relatório automatizado.
Experimente dashthis gratuitamente